Redis运维利器 -- RedisManager,redisredismanager
Redis运维利器 -- RedisManager
Redis作为一个基于内存的可持久化的日志型、Key-Value数据库,以其出色的性能表现以及高可用性在许多公司有着举足轻重的地位。伴随着业务量的增长,redis集群的规模不可避免的需要扩大,此时redis集群的运维成本就成为一个不可忽视的工作内容。
RedisManager作为一个redis一站式管理平台,它支持redis集群的创建、管理、监控、手动故障转移以及预警等功能,对redis集群做到全方位的保护。它大大降低了redis集群的运维成本,能做到对集群的实时监控,在redis出现问题是进行准确的故障排查,亦或者通过分析历史数据还原 redis 故障时的场景,同时还支持自定义监控规则的告警功能,让你随时了解redis的运行状况。
接下来是RedisManager全方位的介绍:
关于RedisManager
它一个开源的redis一站式管理平台,在redis管理运维方面有着强大的功能以及良好的用户体验。 Github地址:https://github.com/ngbdf/redis-manager 。目前RedisManager已经发布了1.0的release版本,修复一些用户在使用过程中遇到的问题,优化了一些功能逻辑,对一些用户呼声比较高的需求(有密码的redis集群运维)和redis4.0的新特性(内存碎片整理)做了一些支持。具体见release notes:https://github.com/ngbdf/redis-manager/releases
功能总览
截图部分包含了 创建模块、管理模块、监控模块、集群同步、query客户端的使用,详情如下:

1 创建集群
创建集群的方式包含了三种选择,您可以依据自身的需求选择物理机安装, docker 或是 humpback 安装


2 管理集群
管理集群分为 ClusterManager、NodeManager 两部分
2.1 ClusterManager
集群管理主要包括了 slot 迁移、master slave 角色切换、动态配置以及手动整理内存碎片。这让整个平台真正的具备了运维的功能,我们可以手动进行故障的转移,手动整理节点内存碎片情况(只redis4.0版本且内存分配策略为jemalloc时生效),从而保证redis长久稳定的运行。

2.2 NodeManager
节点管理主要包含了节点的Forget操作,关闭重启节点等,这是redis集群扩容缩容的基础。

3 redis监控
监控模块包含了 monitor detail 和 cluster alarm 两个部分的 内容
3.1 具体监控详情
具体监控详情展示了redis最常用的一些指标(包括内存占用率,客户 端连接数,cache命中率以及每秒的命令数等)

3.2 slowlog监控
slowlog是影响redis性能的重要原因之一,对于slowlog的监控有
助于我们快速排查redis存在的问题。

3.3 集群报警功能
RedisManager支持通过配置自定义的监控条件对redis进行监控,在触发监控指标的时候以邮件的形式通知到相关人员。当然您也可以通过拓展AbstractNotifyStrategy接口来定制自己的通知方 式wechat,短信等通知方式。

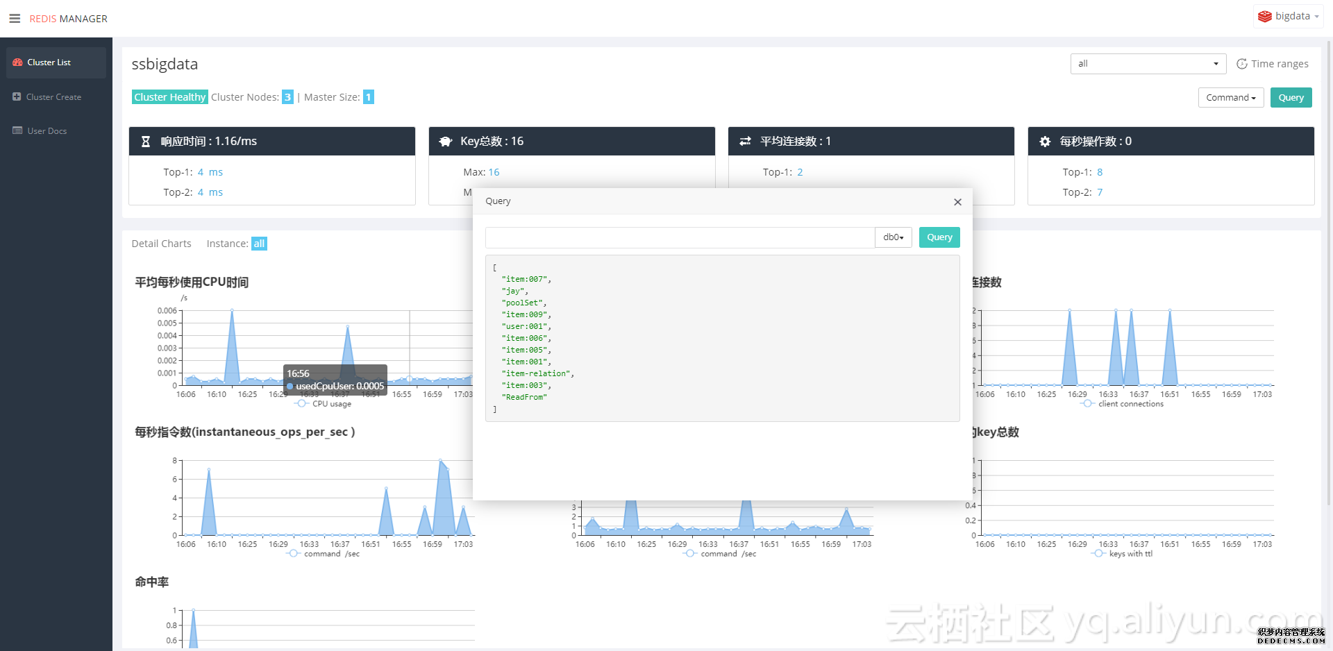
4 Query客户端
支持任意类型的 key 查询,包含 scan功能

都说到这里了相比大家已经对RedisManager有了一个全面的了解了,那还在等什么,快速开始吧。欢迎大家随时同我们交流,无论是使用过程中遇到的问题还是自己的想法与需求,We Need You!